始于2017,专注提供环境综合治理解决方案,宏远环境:中国领先的固废处理综合解决方案服务商!
服务热线:0531-88982108

Hongyuan Environmental Technology Co., Ltd

山东宏远环境科技有限公司
致力于打造美丽和谐的生态环境
 持续为政府与企业提供生态环境综合治理方案
服务热线:13173049983

  生活垃圾处理技术发展趋势

 

  一、填埋技术展望

 

  填埋气体排放技术在垃圾填埋场得到了广泛的应用和不断的改进。同时填埋气体回收技术在获得经验的基础上不断扩大试验范围。大中城市的垃圾填埋场基本上每天都可以覆盖。新型替代覆盖材料的开发也取得了进展,并在一些缺乏土壤来源的垃圾填埋场进行了试点应用。在引进和消化的基础上,开发了压实机等新一代垃圾填埋场专用工具,取得了良好的效果。填埋技术在我国家庭垃圾处理领域的地位在未来很长一段时间内不会改变,但垃圾填埋处理的比例将稳步下降,卫生填埋场的比例将显著增加。

 

  二、堆肥技术展望

 

  发达国家广泛使用的有氧堆肥技术应用于一些示范项目。在大城市回收、堆肥、焚烧等处理后的生活垃圾残留物将逐步提倡进入垃圾填埋场进行处理,生活垃圾处理工程堆肥厂的机械化水平和堆肥质量将显著提高。有效控制堆肥产品中的重金属含量和碎玻璃等杂质。进一步完善国内有机复合肥的成套生产技术和设备,生活垃圾堆肥厂生产有机复合肥和颗粒肥的比例将逐步提高。由于其良好的减少和回收效果,将重视生活垃圾堆肥技术,生活垃圾堆肥处理的比例将逐步增加。但如何进一步发展堆肥产品市场仍有许多工作要做。

 

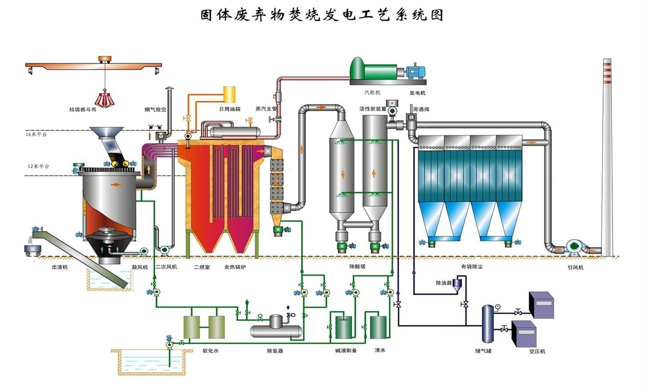
  三、焚烧技术展望

 

  我国生活垃圾低热值稳步提高,低热值生活垃圾焚烧技术工艺研究进一步完善。新一代国内成套生活垃圾焚烧设备的发展取得了成功,在一些中小城市形成了一定的市场。生活垃圾焚烧厂的二次污染,特别是废气净化技术取得了突破,人们越来越关注二恶英等污染物。生活垃圾处理项目的综合利用技术得到了改进,发电和互联网将继续得到政策和税收的支持。生活垃圾焚烧技术将稳步发展,生活垃圾焚烧处理的比例将逐步上升。未来几年一些城市将建设一些符合国外标准的生活垃圾焚烧厂。然而我国生活垃圾焚烧技术的综合推广条件尚未满足。


 

  四、中国生活垃圾回收技术展望


  垃圾作为一种取之不尽的可再生资源,将逐渐受到重视。我国大中城市逐步实施了分类收集和处理方法。限制一次性项目的使用取得了初步成果。同时产品包装行为进一步标准化,过度包装现象逐渐减少。关于减少家庭垃圾和资源回收的地方法规将陆续出台。垃圾处理项目的回收将逐步纳入依法管理的轨道。重视家庭垃圾回收技术,逐步增加家庭垃圾回收比例,促进垃圾回收产业及相关产业的新一轮发展。